CDCnav
Das Tool CDCnav:
Ihr permanenter KI-Steuerungsrahmen
ComingSoon
Nicht nur Beratung — ein Werkzeug, das bleibt. CDCnav begleitet Ihr Unternehmen durch den gesamten KI-Adoptionszyklus und macht Fortschritte dauerhaft messbar. In wenigen Wochen verfügbar.
Architektur
Zehn Workstreams — ein durchgängiger Prozess
Reduce to the Max
Fokus auf das, was Sie wirklich brauchen
CDCnav bildet alle zehn Workstreams vollständig ab — der Gesamtblick bleibt immer verfügbar. Durch eine konkrete Roadmap filtern wir präzise heraus, was Ihr Unternehmen wirklich braucht. Die Filter wirken querschnittlich auf Maßnahmen-Ebene: Innerhalb jedes Bereichs werden nur die relevanten Maßnahmen sichtbar.
Beispiele für Roadmap-Filter
Alle Workstreams bleiben — Reifegrad immer vollständig messbar
Reifegradmodell
Fünf Stufen — klarer Weg nach vorne
Preview
Ein Blick in das Tool CDCnav
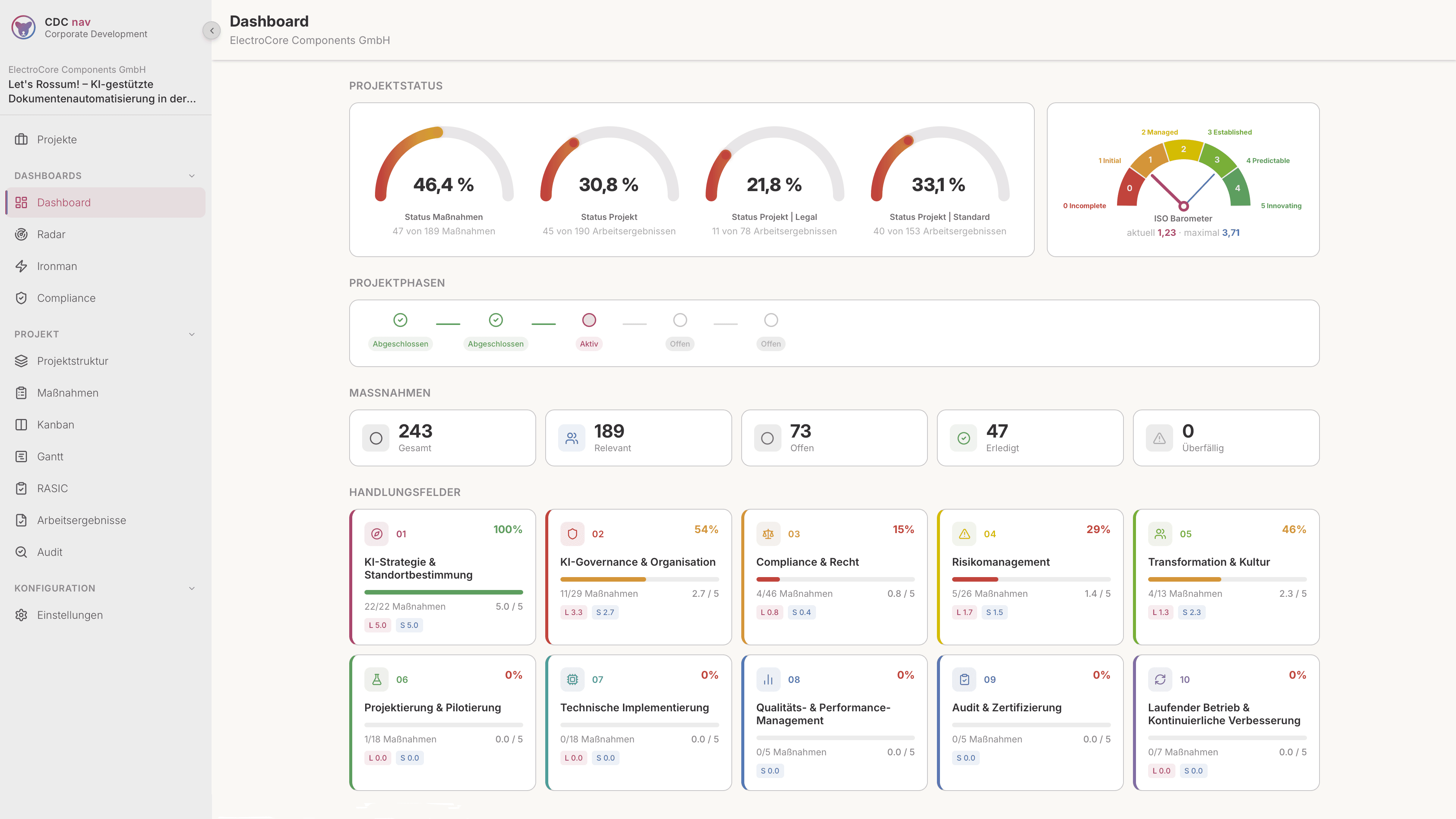
Hero-Dashboard
Coming Soon
Workstream-Ansicht
Coming Soon
Reifegrad Spider-Chart
Coming Soon
KPI-Übersicht
Coming Soon
Artefakt-Bibliothek
Coming Soon
Drei Stufen
Vom Beratungsmandat zur eigenständigen KI-Governance
Beratungsphase
Ich nutze CDCnav in unserer gemeinsamen Arbeit. Alle Artefakte, Reifegradmessungen und KPIs werden live im Tool erfasst — Ihr Fortschritt ist jederzeit transparent und messbar.
Übergabe
Ihr Unternehmen erhält die Plattformlizenz für den Dauerbetrieb. CDCnav bleibt in Ihrer Organisation — mit allen aufgebauten Daten, Prozessen und Benchmarks.
Eigenständig
Kontinuierliche Verbesserung, KPI-Tracking, Audit-Readiness — ohne externe Abhängigkeit. Ihr Team steuert die KI-Transformation selbstständig weiter.
Interesse an CDCnav?
Lassen Sie uns darüber sprechen, wie CDCnav Ihre KI-Transformation strukturiert.
Jetzt Kontakt aufnehmen